Portfolio Update 11/15/2023 - Riding the Wave to Green! ๐๐
Catching the upswing and some more...
Hey there, fellow investors!
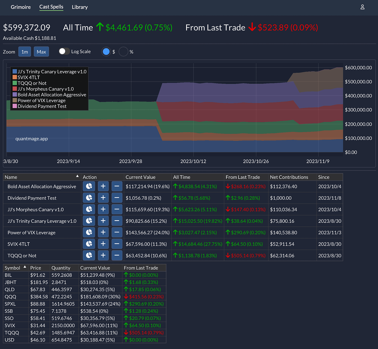
Remember when my portfolio was swimming in a 6.5% sea of red? Well, guess what? We've finally caught a wave back to the green shores! ๐ด
Now, before I break out the champagne, let's stay grounded. A good chunk of this upswing is thanks to โbetaโ โ the market's been on a bit of a surf trip lately, with those cooling inflation numbers. Take SPY, for instance โ itโs up by 3.7% over the same period. Nice, right?
But hey, it's not just the market tides lifting my boat. I've been busy tweaking things around in my portfolio. Wave goodbye to JJโs Neo Canary Leverage v1.0 and say hello to the new player in town: Power of VIX Leverage. Plus, I've done some neat rebalancing, sizing up positions roughly based on their volatilities.
Oh, and here's some cool news โ I've recently added some nifty index data, including VIX, into the app. This means I can now use it as a signal. How awesome is that? I'll definitely dive deeper into each strategy (or โspellโ, as we like to call them in QuantMage) in future updates.
By the way, just ignore the Dividend Payment Test spell โ it's just me tinkering with some app features. Nothing to see there! Astute readers might have noticed a slight drop in โAvailable Cashโ, too. But, nothing significant to change the overall picture.
With this new lineup, I'm feeling pretty jazzed about where things are heading. The game plan? Regular rebalances. The idea is to let the gains from the wilder spells cascade into the more chill, stable ones. It's a marathon, not a sprint, so let's give it some time to really measure the โalphaโ.
Added a new cool feature too โ performance stats for each trading spell and a nifty correlation matrix. Just click on the percentage plot (instead of the dollar one) to see the magic:
The VIX spell isn't on the board yet โ it's still a bit too fresh. And remember, these stats are still in their early days, so let's not etch them in stone just yet. Interestingly, Bold Asset Allocation Aggressive, JJโs Morpheus Canary v1.0, and TQQQ or Not are showing some dance moves together (read: correlation). But let's keep an eye on them and see if they continue to tango over time.
I hope your investment journey is catching some good waves too! Here's to staying afloat and riding the market swells. ๐




Congratulations!