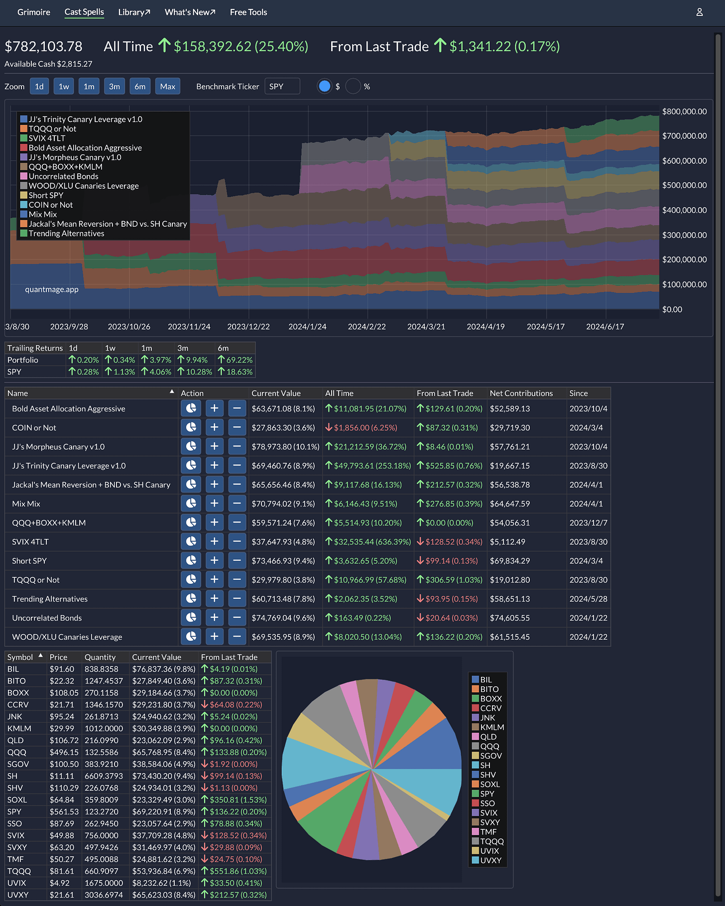
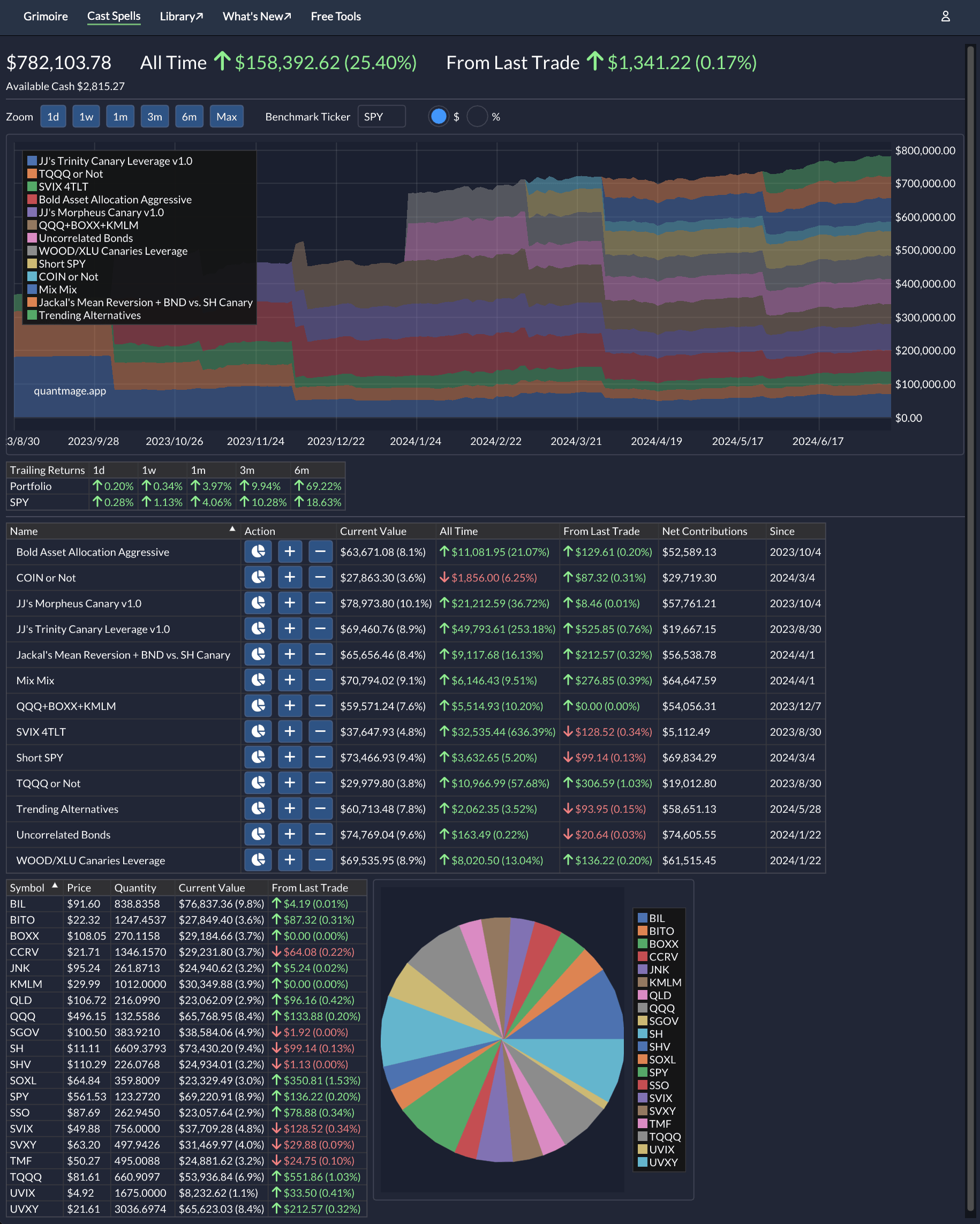
Portfolio Update 07/15/2024 - Another Solid Month 🤑
Bull Still Prevailing with Looming Rate Cuts
It’s time for another portfolio update, and I’m excited to share that both my portfolio and SPY have achieved an impressive 3% return (roughly) since my last update. While it’s not quite as stellar as the unstoppable QQQ’s performance, I’m definitely pleased with the results.
I didn’t make any changes to my portfolio during this period. Like many of you, I have a feeling that AI and tech stocks might be overextended in their valuations. It might be wise to consider some insurance with better optionality and think about rotating into more resilient, low-risk stocks if you’re making discretionary investments. While I’ll always prefer gains over losses, I’m mindful that the real test for my portfolio will come when the market takes a downturn, which is inevitable at some point.
Stay healthy and wealthy through the summer! ⛱️🧴



